Чтение онлайн

на главную - закладки

Жанры

Шрифт:

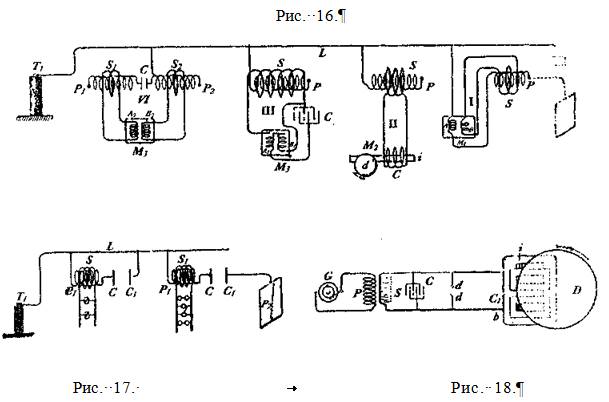
Есть еще и другая особенность, на, которую я хотел бы обратить Ваше внимание. Когда изолированная пластина отключена и вторичная обмотка катушки открыта, то при приближении ко вторичной обмотке небольшого предмета видно, как из нее вылетают небольшие искорки, демонстрируя темсамым, что электростатическая индукция в данный момент очень мала. Но если вторичная обмотка замкнута, или подключена к лампе, нить накала которой ярко светится, то при приближении ко вторичной обмотке небольшого предмета возникают довольно мощные искры. В этом случае электростатическая индукция намного больше, поскольку замкнутая вторичная обмотка обуславливает наличие большого тока в первичной обмотке, особенно в той ееполовине, которая соединена с индукционной катушкой. Если в этот момент обхватить лампу рукой, то емкость вторичной обмотки по отношению к первичной увеличится на величину емкости тела человека, и яркость свечения нити накала увеличится. Возникновение белого накала в данном случае обусловлено двумя факторами: прохождением тока через нить накала и молекулярной бомбардировкой разреженного газа в лампе. Наблюдения за предыдущими опытами принесли довольно интересные результаты. Если я могу обеспечить прохождение электрического тока по проводу подключив только один его конец к источнику электрической энергии, значит, я могу этим током индуцировать другой ток, намагнитить железный стержень, и, короче говоря, проделать все операции, которые я мог бы осуществить при использовании обратной цепи, даже заставить вращаться электродвигатель при помощи только одного провода. Ранее я уже описывал конструкцию простого электрического двигателя, который состоит из одной катушки возбуждения, железного стержня и диска. На Рис. 16 изображен несколько видоизмененный способ работы подобных электродвигателей переменного тока. Эти двигатели приводятся в движение переменным током индуцированным в трансформаторе, у которого один выход подключен к клемме двигателя, а другой к различным цепям, вырабатывающим ток, различающийся по фазе, и приводящий в движение двигатели определенного класса. Имея перед собой данную иллюстрацию, думается, что достаточно нескольких слов для описания этой схемы. На Рис. 16 II изображена первичная катушка Р,соединенная одним своим выходом с контуром L,идущим от клеммы Т/трансформатора высокого напряжения. Ток, проходящий по первичной обмотке Рвозбуждает индукционный ток во вторичной обмотке S,изготовленной из толстой проволоки, в цепи которой имеется катушка С. Далее ток, возникающий во вторичной обмотке, передает электромагнитную энергию железному стержню i, который желательно, но не обязательно, состоит из нескольких частей, и заставляет вращаться диск d. Такой двигатель, на Рис. 16 II он схематически изображен под литерой М2,называется Магнитно-инерционным двигателем". Но такое определение может быть вынесено теми, кто Полагает, что вращение двигателя вызвано вихревыми потоками, возникающими в момент, когда стержень i вдвигается в индукционное поле обмотки. Для того, чтобы такой двигатель, какой изображен на рисунке, мог эффективно работать, частота тока не должна быть слишком Высокой, не более четырех или пяти тысяч колебаний в секунду, хотя вращение будет происходить и при десяти тысячах колебаний в секунду, и даже более.

На Рис. 16 I электродвигатель с двумя цепями возбуждения схематически изображен под литерой М1.Цепь Асоединена с контуром L,и последовательно с первичной обмоткой Р,свободный выход которой может быть подключен к пластине Рj.Такое соединение отмечено на схеме пунктирными линиями. Другая цепь двигателя Всоединена со вторичной обмоткой s, которая состоит в индуктивной связи с первичной обмоткой Р.Переменный ток, через клемму Т1 трансформатора, проходит через открытый контур L,а также через цепь А,и первичную обмотку Р.При прохождении через первичную обмотку ток индуцирует вторичный ток в цепи S,который отличается от тока в первичной обмотке по фазе на 90 градусов, или около того, и может привести в движение якорь, который индуктивно связан с цепями Аи В.

На Рис. 16 III изображен подобный электродвигатель, с двумя цепями возбуждения: A jи В1.Первичная обмотка Р,одним своим выходом подключенная к контуру L, имеет вторичную обмотку S,желательно чтобы она была намотана так, чтобы обеспечивать достаточно высокую электродвижущую силу, и к которой подключены две цепи возбуждения двигателя: одна непо- средственно к выходам вторичной обмотки, а другая к конденсатору С, при помощи которого и достигается разница в фазах у тока, проходящего через цепи А1 и В1.

На Рис. 16 IV изображена другая схема подключения. Две первичные обмотки P1и Р2подключены к контуру L:одна через конденсатор малой емкости С, а другая напрямую. Первичные обмотки имеют вторичные Sjи S2,которые подключены последовательно к цепям возбуждения А2и В2,а также к двигателю М3.Конденсатор С, как и в предыдущих случаях, служит для обеспечения разницы в фазах у токов, проходящих через цепи двигателя. Так как подобные фазовые двигатели известны достаточно широко, то на иллюстрации они изображены схематически. Поскольку не было отмечено каких-либо трудностей в работе электродвигателей, функционирующих таким, или подобным образом, и, несмотря на то, что на сегодняшний день такие эксперименты представляют только научный интерес, возможно, что в самом недалеком будущем мы увидим их в практическом применении.

Полагаю, что были бы уместны некоторые замечания в отношении всех устройств, функционирующих при помощи только одного провода. Совершенно очевидно, что в устройствах, работающих от тока высокой частоты — по меньшей мере тогда, когда присутствует электродвижущая сила большой мощности — использование заземления куда более предпочтительнее обратного провода.

Использование заземление при слабом токе, или при токе низкой частоты не рекомендуется потому, что эти факторы вызывают химические реакции разрушающего действия на самом заземлении, а также негативно влияют на работу электрических цепей. Однако при токе высокой частоты, эти негативные проявления практически отсутствуют. Даже если рассматривать заземление как ненужный элемент в ситуации, когда имеется электродвижущая сила большой мощности, в скором времени будут созданы условия, при которых передача электрического тока чрез открытое соединение окажется более экономичной, нежели через закрытое. Человеку, мало знакомому с результатами подобных экспериментов может показаться, что промышленное применение такого способа передачи электрической энергии, то есть с использованием только одного провода — дело далекого будущего, однако, оно не покажется таковым для тех, кто потратил некоторое время на изучение природы этих явлений. В самом деле, я не вижу причин, которые могли бы помешать осуществлению такого плана. Также было бы неверным полагать, что для претворения в жизнь такого плана, обязательно требуется очень высокая частота. Напряжения в 30 000 вольт вполне достаточно для того, чтобы передавать электрический ток низкой частоты по одному проводу. Результаты экспериментов, проведенных мной, позволяют делать такие заключения.

Как показали лабораторные опыты, можно легко управлять током очень высокой частоты способом, представленным на Рис. 17. Там показаны две обмотки: P Pj,каждая из которых одним своим выходом соединена с контуром L,а другим с конденсаторными пластинами С и С,соответственно. Рядом с ними расположены другие конденсаторные пластины Сjи С/. Первая из них соединена с контуром L,а вторая с большой изолированной пластиной P2Поверх первичных обмоток намотаны вторичные Sи Sj,изготовленные из толстой проволоки, и которые подсоединены к устройствам dи l соответственно. При изменении расстояния между конденсаторными пластинами С и С j,а также С и С/, изменяется сила тока, проходящего по вторичным обмоткам Sи S.При этом наблюдается необычная особенность — очень высокая чувствительность: даже очень небольшое изменение расстояния между пластинами вызывает весьма значительное изменение силы тока. А в условиях резонанса, чувствительность и вовсе огромна, то есть в условиях, когда частота тока равна частоте в первичной обмотке, отсутствует пластина на свободном конце, а вторичная обмотка замкнута. Например: я создал такие условия, когда при подходе человека к катушке, довольно значительно менялась яркость лампы, подключенной ко вторичной обмотке. Разумеется, такие эксперименты сегодня вызывают только научный интерес, однако в скором времени они могут приобрести и практическое значение.

Использование тока очень высокой частоты в электродвигателях невозможно, по причине необходимости использования железных сердечников. Но можно использовать резкие разряды тока низкой частоты, и таким образом получить определенные преимущества, присущие токам высокой частоты, при этом без того, чтобы железный сердечник стал совсем неспособен следовать изменениям, и вызывая тем очень большой потери энергии на сердечнике. Мой опыт показал, что вполне возможно приводить в движение двигатели переменного тока при помощи таких пробивных низкочастотных разрядов конденсаторов. Двигатели определенного класса, с которыми мне довелось работать несколько лет назад, у которых были замкнутые вторичные цепи, при прохождении разряда через катушки возбуждения, вращались весьма энергично, Одна из причин, почему эти двигатели работали столь хорошо, состоит в том, что разность фаз между токами первичной и вторичной обмоток составляла 90 градусов, что в целом не обеспечивало равномерных взлетов и падений тока низкой частоты. Возможно, будет небезынтересно продемонстрировать эксперимент с одним двигателем такого класса, поскольку бытует мнение, что пробивные разряды не подходят для этих целей. Такой электродвигатель изображен на Рис. 18. Он включает в себя довольно большой железный сердечник i с пазами в верхней части, в которые впрессованы медные шайбы С С. В непосредственной близости от сердечника находится свободно передвигаемый диск D.Сердечник оснащен первичной катушкой возбуждения С1, выходы a и b которой подключены к клеммам вторичной обмотки Sобычного трансформатора. Первичная обмотка Ртрансформатора подключена к распределительной сети переменного тока, или к генератору Gтока низкой, или средней частоты. Клеммы вторичной обмотки Sподключены к конденсатору С, разряды которого проходят через воздушный зазор d d,и который может быть подключен последовательно, или параллельно к катушке С].Если все параметры соблюдены правильно, то диск Dвращается с заметным усилием, а железный сердечник i не подвергается ощутимому нагреву.

А при использовании переменного тока, вырабатываемым высокочастотным альтернатором, наоборот, металлический сердечник быстро нагревается, а диск вращается со значительно меньшим усилием. Для того, чтобы провести эксперимент должным образом, следует в первую очередь удостовериться, что диск Dнаходится в состоянии покоя, когда в воздушном зазоре d dнет разрядов. Рекомендуется использовать железный стержень больших размеров, а конденсатор большой емкости для того, чтобы свести к минимуму наложение колебаний, а то и полностью свести их на нет. Изучая эти совершенно элементарные действия, я обнаружил, что вполне возможно такими пробивными разрядами приводить в действие электродвигатели постоянного тока, соединенные последовательно, либо параллельно. Причем, делать это можно как используя, так и не используя обратный провод.

ЯВЛЕНИЕ ИМПЕДАНСА

Среди множества феноменов, наблюдаемых у электрического тока, возможно, наиболее интересным является импеданс проводников к токам с очень высокой частотой колебаний. В своем первом выступлении перед аудиторией Американского Института Инженеров- Электриков я описал несколько поразительных наблюдений. В частности я продемонстрировал, что при прохождении такого тока, или неожиданных разрядов через толстый металлический брусок, на бруске могут быть точки, отстоящие друг от друга всего на несколько дюймов, разность потенциалов между которыми оказывается достаточной для того, чтобы поддерживать яркое свечение обычной лампы накаливания. Я также объяснил необычное поведение разреженного газа, окружающего проводник, возникающее вследствие таких неожиданных всплесков тока. С тех пор эти явления были изучены более тщательно, а пара новых экспериментов оказались настолько интересны, что заслуживают того, чтобы на них подробно остановились.

На Рис. 19а, изображена схема, где Ви Вjочень толстые медные стержни, соответствен- но соединенные своими нижними концами с пластинами Си Сjконденсатора. Противополож- ные пластины конденсатора подключены к клеммам вторичной обмотки высоковольтного трансформатора. На первичную обмотку трансформатора подается переменный ток от обычной низкочастотной динамо-машины, либо от распределительной сети. Как обычно, конденсатор разряжается через воздушный зазор d d.Оказалось, что при наличии частых колебаний, до- вольно легко можно проделать следующий, весьма любопытный эксперимент. Стержни Ви В jсоединены по верху лампой низкого напряжения l3, чуть ниже, с помощью крепежей С Сраз- мещена 50-вольтовая лампа 12,еще ниже расположена другая 100-вольтовая лампа I1;и нако- нец, на строго определенном расстоянии от последней лампы — вакуумная трубка Т.Осторожно перемещая эти устройства по стержням, вполне возможно добиться того, чтобы каждое из них светилось в соответствии с определенной ей мощностью, несмотря на то, что все они соединены параллельно между двумя толстыми медными стержнями и требуют для работы совершенно различное напряжение. Разумеется, этот эксперимент требует определенного вре-. мени на подготовку, но его очень легко осуществить.

Поделиться:
Популярные книги

Третий Генерал: Том V

Зот Бакалавр
4. Третий Генерал
Фантастика:
городское фэнтези
аниме
сказочная фантастика
попаданцы
5.00
рейтинг книги
Третий Генерал: Том V

Сирота

Шмаков Алексей Семенович
1. Светлая Тьма
Фантастика:
юмористическое фэнтези
городское фэнтези
аниме
5.00
рейтинг книги
Сирота

Железный Воин Империи

Зот Бакалавр
1. Железный Воин Империи
Фантастика:
фэнтези
попаданцы
аниме
5.00
рейтинг книги
Железный Воин Империи

Бестужев. Служба Государевой Безопасности

Измайлов Сергей
1. Граф Бестужев
Фантастика:
фэнтези
попаданцы
аниме
5.00
рейтинг книги
Бестужев. Служба Государевой Безопасности

Лихие. Авторитет

Вязовский Алексей
3. Бригадир
Фантастика:
альтернативная история
попаданцы
5.00
рейтинг книги
Лихие. Авторитет

Идеальный мир для Лекаря 26

Сапфир Олег
26. Лекарь
Фантастика:
аниме
фэнтези
5.00
рейтинг книги
Идеальный мир для Лекаря 26

Дважды одаренный

Тарс Элиан
1. Дважды одаренный
Фантастика:
альтернативная история
аниме
фэнтези
фантастика: прочее
попаданцы
5.00
рейтинг книги
Дважды одаренный

Наша навсегда

Зайцева Мария
2. Наша
Любовные романы:
современные любовные романы
эро литература
5.00
рейтинг книги
Наша навсегда

Клан

Русич Антон
2. Долгий путь домой
Фантастика:
боевая фантастика
космическая фантастика
5.60
рейтинг книги
Клан

Вагант

Листратов Валерий
6. Ушедший Род
Фантастика:
боевая фантастика
аниме
фэнтези
попаданцы
5.00
рейтинг книги
Вагант

Солнечный флот

Вайс Александр
4. Фронтир
Фантастика:
боевая фантастика
космическая фантастика
5.00
рейтинг книги
Солнечный флот

Эволюционер из трущоб. Том 4

Панарин Антон
4. Эволюционер из трущоб
Фантастика:
попаданцы
аниме
фэнтези
фантастика: прочее
5.00
рейтинг книги
Эволюционер из трущоб. Том 4

Газлайтер. Том 12

Володин Григорий Григорьевич
12. История Телепата
Фантастика:
фэнтези
попаданцы
аниме
5.00
рейтинг книги
Газлайтер. Том 12

Хозяин оков VI

Матисов Павел
6. Хозяин Оков
Фантастика:
фэнтези
попаданцы
гаремник
5.00
рейтинг книги
Хозяин оков VI